Grafana 技术部署与操作教程:从零到可视化监控实战

Grafana 技术部署与操作教程:从零到可视化监控实战
Weekend📊 Grafana 技术部署与操作教程:从零到可视化监控实战
📚 内容概览
- Grafana 简介:了解 Grafana 的核心特点与适用场景。
- 部署方式:介绍三种主流的 Grafana 部署方案,包括 Docker、二进制包及 Helm Chart。
- 基础操作:创建仪表盘、添加数据源、配置告警等基本操作指南。
- 高级功能:探索 Grafana 的插件系统、变量模板、面板共享等功能。
- 实战案例:通过实际监控案例,展示如何利用 Grafana 进行问题定位与分析。
一、Grafana 简介
在现代运维与监控体系中,Grafana 几乎是数据可视化的代名词。
它能将来自 Prometheus、InfluxDB、Loki、Elasticsearch 等数据源的时序数据以丰富的图表呈现出来,是构建 监控告警平台 的核心组件之一。
🚀 Grafana 是什么?
Grafana 是一个开源的数据可视化与分析平台,支持多种数据源,并可通过仪表盘(Dashboard)以可交互方式展示系统指标。
🎯 核心特点
- 🧩 多数据源支持:Prometheus、Loki、Elasticsearch、MySQL、PostgreSQL 等
- 🪄 灵活的可视化图表:曲线、饼图、表格、热力图、日志等
- 🔔 强大的告警系统:支持多渠道(邮件、Slack、Webhook 等)
- 👥 用户与权限管理
- 🌐 支持插件与自定义扩展
二、Grafana 部署方式
Grafana 可通过多种方式部署,这里介绍三种主流方案:
1️⃣ 使用 Docker 部署(推荐)
适合快速启动与测试环境。
1 | docker run -d \ |
浏览器访问:
1 | http://<主机IP>:3000 |
默认登录:
1 | 用户名:admin |
首次登录后系统会要求修改密码。
2️⃣ 使用二进制包部署(Linux)
适合生产环境部署,便于系统级管理。
安装
1 | wget https://dl.grafana.com/oss/release/grafana-10.3.1.linux-amd64.tar.gz |
默认端口:3000
也可以将其注册为系统服务:
1 | sudo cp grafana.service /etc/systemd/system/ |
3️⃣ 使用 Helm 部署到 Kubernetes
如果你在使用 K3s 或 K8s,可通过 Helm 安装 Grafana:
1 | helm repo add grafana https://grafana.github.io/helm-charts |
获取初始密码:
1 | kubectl get secret grafana -n monitoring -o jsonpath="{.data.admin-password}" | base64 --decode |
访问方式:
1 | kubectl port-forward svc/grafana 3000:80 -n monitoring |
三、配置数据源
Grafana 自身不存储监控数据,需要连接到数据源。常见搭配如下:
| 数据源 | 说明 |
|---|---|
| Prometheus | 系统与服务监控 |
| Loki | 日志可视化 |
| InfluxDB | 时序数据监控 |
| Elasticsearch | 搜索与日志分析 |
| MySQL/PostgreSQL | 通用数据库可视化 |
🧠 示例:连接 Prometheus 数据源
1️⃣ 登录 Grafana 控制台 → “Configuration” → “Data Sources”
2️⃣ 点击 “Add data source” → 选择 Prometheus
3️⃣ 在 “HTTP” 中填写:
1 | URL: http://<Prometheus-IP>:9090 |
4️⃣ 点击 “Save & Test”,若显示 “Data source is working”,表示连接成功。
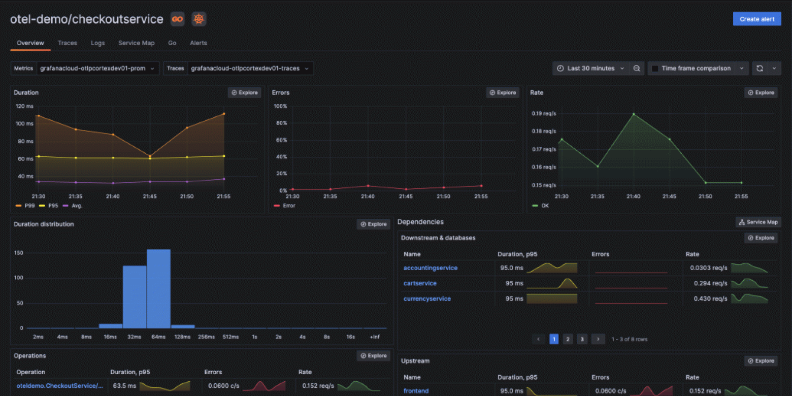
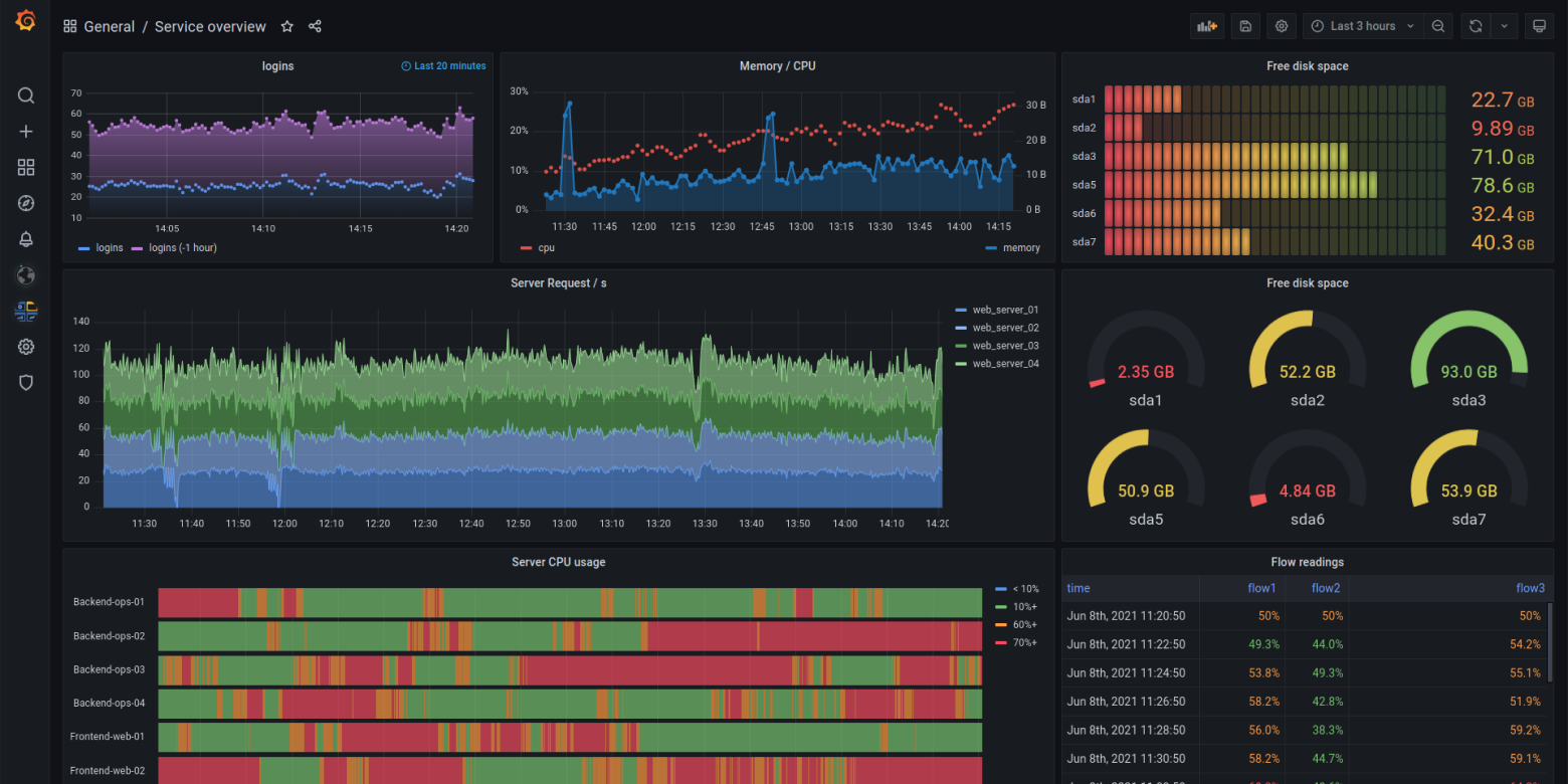
四、创建仪表盘 Dashboard
Grafana 最强大的功能之一就是仪表盘。
🧩 步骤示例
1️⃣ 点击左侧 “+” → “Dashboard”
2️⃣ 点击 “Add a new panel”
3️⃣ 在查询框输入 PromQL,例如:
1 | node_cpu_seconds_total{mode="system"} |
4️⃣ 选择可视化类型(Graph、Gauge、Bar Gauge 等)
5️⃣ 点击 “Apply” 保存面板
6️⃣ 可在 Dashboard 中添加多个面板组成完整监控视图
🌟 示例仪表盘场景
- 主机性能监控:CPU、内存、网络、磁盘 I/O
- 容器监控:Pod 状态、镜像使用率、请求延迟
- 应用监控:HTTP 状态码、QPS、延迟分布
- 日志监控:结合 Loki 实现统一观测
五、配置告警系统
Grafana 8.0+ 引入了统一告警(Unified Alerting)机制,可集中管理所有告警规则。
🧩 创建告警规则
1️⃣ 在 Dashboard 面板中 → “Alert” → “Create alert”
2️⃣ 设置条件(如 CPU 使用率 > 80%)
3️⃣ 选择通知渠道(Email、Slack、DingTalk、Webhook)
4️⃣ 保存规则并启用告警
📬 示例:配置 Email 通知
编辑配置文件 /etc/grafana/grafana.ini:
1 | [smtp] |
重启服务:
1 | sudo systemctl restart grafana-server |
在 “Alerting → Contact points” 中添加 Email 即可。
六、权限与用户管理
Grafana 支持多用户协作,可设置组织与角色:
| 角色 | 权限 |
|---|---|
| Admin | 全局管理、创建用户、配置系统 |
| Editor | 创建与编辑仪表盘 |
| Viewer | 只读访问 |
创建用户:
1 | Configuration → Users → Add user |
支持 LDAP、OAuth、GitHub 等第三方登录集成。
七、Grafana 高级功能
- 🧩 Loki 日志集成:统一日志与指标分析
- 💾 Dashboard JSON 导入导出:可复用模板
- 🔌 插件市场:安装第三方图表组件
- ☁️ Grafana Cloud:官方托管服务
- 🧠 自定义变量与动态面板:适配多环境数据
八、Grafana 故障排查
| 问题 | 原因 | 解决方式 |
|---|---|---|
| 无法登录 | 密码错误 | 重置密码:grafana-cli admin reset-admin-password newpass |
| 无法连接数据源 | 网络或端口异常 | 检查数据源 URL 与防火墙 |
| 告警未触发 | 规则或时间范围错误 | 检查告警条件与触发频率 |
| 图表不刷新 | 缓存问题 | 清除浏览器缓存或检查 Prometheus 查询周期 |
九、Grafana + Prometheus 实战组合示例
在实际 DevOps 环境中,Grafana 通常搭配 Prometheus 使用。
1 | # docker-compose.yml |
访问 Grafana → 添加 Prometheus 数据源 → 导入官方模板 ID 1860(Node Exporter Full),即可得到一个漂亮的主机监控仪表盘。
十、总结
Grafana 不仅仅是一个监控面板工具,更是一个 数据可观测性平台。
无论是系统监控、业务指标、日志分析,还是 AI/ML 模型可视化,Grafana 都能以优雅的方式展示核心信息。
一句话总结:
“如果 Prometheus 是监控的心脏,那么 Grafana 就是它的眼睛。”
✍️ 作者:Weekend
📅 发布日期:2025年10月
💡 关键词:Grafana、监控可视化、DevOps、Prometheus、Loki、Dashboard










